欢迎您,
请登录
免费注册
忘记密码
所在地区:
全国
北京
宁夏
青海
山东
山西
陕西
上海
四川
天津
西藏
新疆
云南
浙江
重庆
香港
澳门
内蒙古
辽宁
安徽
福建
甘肃
广东
广西
贵州
海南
河北
河南
黑龙江
湖北
湖南
吉林
江苏
江西
台湾
首页
危运资源
运输企业
车源企业
货源企业
处置资源
处置资源列表
资讯中心
行业动态
政策法规
危废百科
供求信息
热门求购
热门供应
专家咨询
专家咨询
活动展会
行业会议
展会活动
服务中心
环评
知识库
法律法规
标准
常见知识库
招聘求职
招聘
人才
客服热线:17750251923
用户中心
九洲危废网首页
供应
求购
企业
资讯
危运
处置
搜 索
污水处理
污泥处理
医疗废物处理
设备
ASTK
硫化
岗亭
环保
焚烧处置残渣
免费发布信息
全部分类
找危废
>
关键词
HW08
HW09
HW12
经营类别:
废有机溶剂 HW06
废酸 HW34
废碱 HW35
废矿物油 HW08
乳化液 HW09
精馏残渣 HW11
其他废物 HW49
查看更多
找处置
>
关键词
HW08
HW09
HW12
经营类别:
废有机溶剂 HW06
废酸 HW34
废碱 HW35
废矿物油 HW08
乳化液 HW09
精馏残渣 HW11
其他废物 HW49
查看更多
找服务
>
关键词
跨省转移
环评服务
环境影响评估与认证:
更多>
环境影响评价
检测监测:
更多>
危废检测
环境监测
环境污染治理:
更多>
废水治理
废气治理
找运输
>
运输资质:
更多>
3类(易燃液体)
6类1项(毒性物质)
6类2项(感染性物质)
7类(放射性)
8类(腐蚀性物质)
9类(杂项危险物质和物品)
医疗废弃物
跨省运输:
出发地
请选择省
北京
宁夏
青海
山东
山西
陕西
上海
四川
天津
西藏
新疆
云南
浙江
重庆
香港
澳门
内蒙古
辽宁
安徽
福建
甘肃
广东
广西
贵州
海南
河北
河南
黑龙江
湖北
湖南
吉林
江苏
江西
台湾
请选择市
请选择区/县
到达地
请选择省
北京
宁夏
青海
山东
山西
陕西
上海
四川
天津
西藏
新疆
云南
浙江
重庆
香港
澳门
内蒙古
辽宁
安徽
福建
甘肃
广东
广西
贵州
海南
河北
河南
黑龙江
湖北
湖南
吉林
江苏
江西
台湾
请选择市
请选择区/县
我要找车
找设备
>
关键词
分选机
除油机
排泥机
破碎设备:
破碎机
粉碎机
油水分离设备
除油机
污泥设备:
污泥干化设备
排泥机
清泥机
废气设备:
洁净室
脱硫脱硝设备
废气处理设备
新能源设备:
沼气设备
光伏设备
风能设备
生物能设备
查看更多
首页
危运资源
运输企业
车源企业
货源企业
处置资源
资讯中心
行业动态
政策法规
危废百科
供求信息
热门求购
热门供应
专家咨询
活动展会
行业会议
展会活动
服务中心
知识库
法律法规
标准
常见知识库
招聘求职
招聘
人才
首页
>
资讯中心
行业动态
政策法规
名企动态
千亿污泥市场叫好不叫座 难点在哪
发布时间:2019-02-11 10:52:15
5年前,国务院印发《国家环境保护“十二五”规划》,明确提出“保护环境是我国的基本国策”。曾有专家预计,作为污水处理的重要产物,污泥处理处置自从2011年开始持续走热,成为新的市场热点。但7年过去了,市场中的乐观情绪早已消失的无影无踪。目前,中国仍有半数以上的城市污泥仍未做到无害化处理。
《广东省固体废物污染环境防治条例》 明年3月1日起施行
发布时间:2018-12-07 09:51:30
日前,广东省人大发布了《广东省固体废物污染环境防治条例》,自2019年3月1日起施行。
含油污泥处理处置的6种工艺
发布时间:2018-10-22 15:53:32
目前,陕西省含油污泥处理处置企业采用的主要工艺有:调质处理、热洗、热解、热氧化、焚烧及制备浮选剂。上述处理处置企业在
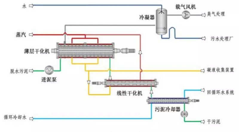
化工区危废污泥干化焚烧项目的工艺设计与运行
发布时间:2018-10-22 10:47:08
国内某化工区危废污泥干化焚烧项目为国内建设标准最高的化工区危废污泥干化焚烧工程,采用卧式薄层两段式干化工艺、回转窑二燃室焚烧工艺将含水率80%的危废脱水污泥进行彻底减量化处置。
上一页
1
2
下一页
资讯排行
1
新疆:启用自治区固体废物动态信息管理平台,在线审核危险废物产生和经营单位548家
2
危险废物识别标志设置规定
3
区域危废分析之山东:金矿造纸化工较多 产危企业自行处理突出
4
长三角错峰生产4个月 7万余家“散乱污”企业面临整治
5
辽宁省危险废物综合经营许可证发布通告 2019年第2批
6
第二十届中国杭州西博会开幕 首开安全环保主题展
7
福建省生态环境厅关于印发《福建省工业固废(危废)排查整治工作方案》的通知
8
部长信箱:关于废酸废碱危险废物可否纳入企业污水处理系统的回复
9
危险废物管理计划申报相关问题的解答
10
危险废物处置产能加速释放 收购潮愈演愈烈
咨询在线客服
服务热线
17750251923
微信服务号